Centro de Ayuda

Todo lo que necesitás saber para blindar tu gestión de riesgo con RiskPilot.

1. Introducción

RiskPilot Trader no es un simple diario de operaciones. Es una herramienta diseñada específicamente para traders de cuentas de fondeo (Prop Firms) que necesitan controlar estrictamente sus límites de pérdida (Drawdowns) y descubrir el costo real de sus operativas.

El objetivo principal de esta plataforma es calcular automáticamente la distancia exacta a la que te encontrás de quemar una cuenta, considerando no solo tus pérdidas y ganancias brutas, sino también las comisiones e impuestos.

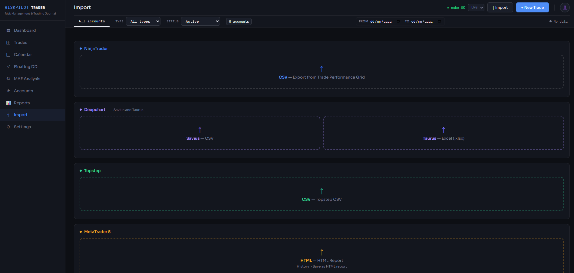
2. Importar Trades

Para mantener tu diario actualizado, no tenés que cargar las operaciones a mano. Podés importar los reportes generados por tu plataforma de trading.

Plataformas Soportadas:

  • NinjaTrader 8: Exportá la grilla de 'Trades' haciendo clic derecho y seleccionando 'Export'.
  • Deepchart: Exportá el historial de trades en formato CSV.
  • MetaTrader 5 (MT5): Guardá tu historial como 'Reporte HTML' (se soporta el formato clásico de tabla de MT5).
Importación de Trades

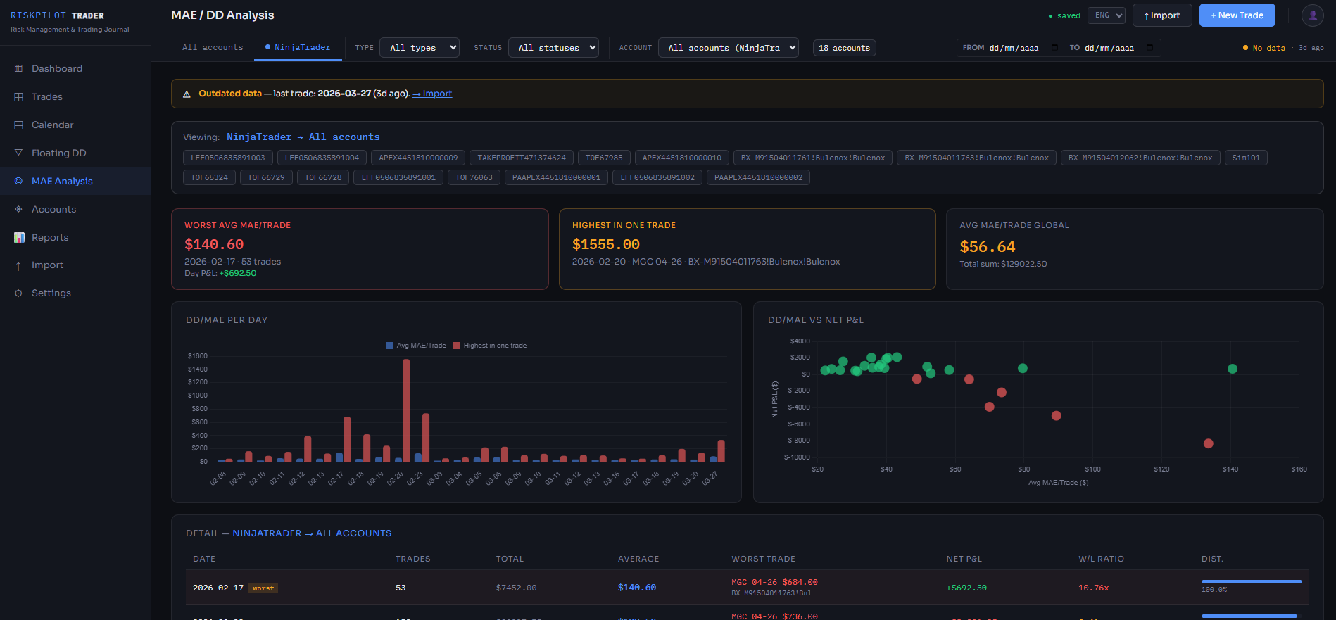
3. Entendiendo las Métricas y el MAE

El Dashboard principal te muestra información vital para entender si tu estrategia tiene ventaja estadística (edge).

  • Max Closed DD: Es la racha perdedora máxima registrada al momento de cerrar las operaciones. Vital para calcular reglas de EOD (End of Day).
  • Max Floating DD: Es cuánto llegó a estar en rojo tu cuenta MIENTRAS tenías operaciones abiertas. Este es el asesino silencioso de las reglas de Trailing Drawdown intradía.

Análisis MAE (Maximum Adverse Excursion)

La pestaña MAE te muestra cuánto se fueron en tu contra tus trades ganadores antes de tocar tu Take Profit. Si tu Stop Loss suele estar a 20 ticks, pero tus trades ganadores en promedio solo sufren un MAE de 10 ticks, podés achicar tu Stop Loss a la mitad y aumentar tu rentabilidad.

Análisis MAE

4. Gestión de Cuentas

Desde la pestaña "Cuentas" podés crear múltiples perfiles para cada evaluación o cuenta real que tengas (ej: Apex 50k, Topstep 150k).

A cada cuenta le podés definir un Balance Inicial y un Límite de Pérdida (Drawdown Limit). RiskPilot usará estos datos para mostrarte en el Dashboard principal exactamente qué "Margen de Supervivencia" te queda antes de reprobar la evaluación.

Gestión de Cuentas




¿Todavía tenés dudas?

Si encontraste un error o necesitás asistencia personalizada con tu licencia, nuestro equipo técnico está para ayudarte.

Contactar a Soporte